Hardware SmartMeter Gateway
Die ersten release boards sind serienreif und werden aktuell zertifiziert!
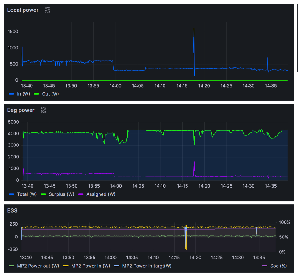
Dynamisches Last-management
Kombination aus Batteriespeicher und Wallbox gesteuert durch den EEG Leistungsüberschuss (PV)
Kürzlich umgesetztes CAD-Projekt
Parametrierte Berechnung, Bauteilauswahl und Assemblygenerierung von Kettentrieben mit PDM Anbindung
Softwareentwicklung, Elektronik und mehr!
Wir sind ein Team von Software- und Elektronikenthusiasten und spezialisiert auf Entwicklungen in der Energietechnik, Industrie- und Gebäudeautomatisierung.
Falls sie Interesse an unseren Softwarelösungen haben können sie hier einen Einblick unserer Fachbereiche und Projekte bekommen:
SmartMeter Monitoring
Unser SmarMeter Gateway stellt ihnen eine Platform zur Verfügung mit der sie ihre Energieverbräuche überwachen, Überschüsse regeln und ihre Energiedaten in weitere Systeme einbinden können.
Erneuerbare Energiegemeinschaft (EEG)
Wir stellen die Hardware und Softwareinfrastruktur bereit mit der sie ihre Energiegemeinschaft in die Welt der dynamischen Lastregelung heben können!
Wasser und Wärmemengen Monitoring
Unser SmartMeter Gateway für Wasser- und Wärmemengenzähler wurde entwickelt um die wertvollste Resource dieser Welt digital greifbar zu machen.
Optimieren sie ihre Heizung, überwachen sie Wasserverbräuche und generieren sie Reports aus ihren Messdaten.
Schwerpunkte unserer Softwareentwicklung
Softwareentwicklung generell
-
.Net C#Client/Server Applikationen mit WCFGUI Entwicklung mit WPFDatenbankanbindungen (SQL, MariaDB, InfluxDB)
-
C/C++Entwicklung von low level cross-platform BibliothekenWindows API extensionsMicrocontroller Programmierung (STM32, Ti-Tiva, Esp32)OpenGL Shader und ViewPort ProgrammierungOpenCascade 3D Daten Berechnung, Generierung und Algorithmusentwicklungen
-
Java, JSClient/Server Android App EntwicklungHtml/Js frontendsApache thrift und google protocol buffers Anbindungen für cross-platform Applikationen
-
C-Python, IronPythonZur API Entwicklung für unsere Projekte (falls gefordert)Cross platform unit testsund natürlich damit wir uns als script kiddies bezeichnen dürfen ;-)
-
LinuxEntwicklung von web-service daemons (Python, C++, .net core)Ansible mit shell-script Implementierungen
Cad/Cam Erweiterungen Dassault Systems Catia
-
CNC - Advanced machiningAutomatische Generierung von 5-Achs FrässtrategienAutomatische Werkzeugselektionen aus der DatenbankGenerierung und Exportieren von Auftragsdokumentationen mit ERP/PDM Anbindung (Werkzeuglisten, Resourcen, Programme)
-
Konstruktions PluginsAutomatische Assembly GenerierungPDM Anbindungen (Verknüpfen von existierender Parts/Assemblies)Product, Part, Drawing Funktionserweiterungen
Cad/Cam Erweiterungen 2D dxf
-
Nesting ErweiterungenImplementierungen von Sonderlösungen mithilfe hocheffizienter AutoNester API (Fraunhofer SCAI)Automatisierte Produktionsplanung anhand berechneter NestingdatenCAD Schnittstellen zu automatisierten Produktionsanlagen (pick & place)
Was ist unser CM (CommunicationModule) für SmartMeter?
Das CM ist ein SmarMeter Gateway und stellt ihnen eine Platform zur Verfügung welche an die von ihrem Netzbetreiber installierten SmartMeter angeschlossen wird.
Wir geben ihnen hier einen Einblick in dessen Basis-Funktionalität.
Grundlegende Schnittstellen
-
Eingehende Daten
Das CM wird mit dem Smartmeter durch dessen RJ12 Anschluss verbunden, der SmartMeter sendet nach Freischaltung durch sie (über die website des Netzbetreibers) oder den Netzbetreiber die Echtzeitdaten ihres Verbrauches, ihrer Einspeisung, der Energiemengen sowie Spannungs- und Stromwerte an das CM.
-
Ausgehende Daten
Unser CM wird mit ihrem WiFi-Netzwerk verbunden und sie können selbst Schnittstellen aktivieren welche die Echtzeitdaten an andere im WiFi Netzwerk und somit auch per Ethernet verbundene Geräte übermittelt oder zum Abrufen bereitstellt, z.B.:
Loxone (Daten zur Visualisierung)HomeAssistant (Visualisierung und scripting)BMS (Batteriemanagementsysteme zur Überschussladung)Wallbox (zur Überschussladung)Wärmepumpen (z.B. Warmwasserregelung mit PV-Leistungsüberschuss)Smarte Haushaltsgeräte (z.B. Waschmaschinen, Geschirrspüler Aktivierung bei PV-Leistungsüberschuss)Tasmota (z.B.: Automatische Ein- Ausschaltung bei vorgegebenen Leistungsschwellwerten)...Wir bitten sie zu beachten dass wir niemals jeden Hersteller, jede dynamisch regelbare Last und jedes Gerät in unser System einbinden können! Aktuell sind wir in der Lage sehr viele oben genannter Geräte-Typen anzusteuern, wir sind jedoch vom spezifischen Gerät und dessen veröffentlichter Schnittstellendokumentation abhängig. Wir werden demnächst eine Liste direkt kompatibler Geräte veröffentlichen!
Erweiterte Schnittstellen
-
Verschlüssellung
Das CM bietet Schnittstellen welche mit "state of the art" Verschlüssellungsalgorithmen (TLS >= 1.2) arbeiten und ihnen ermöglichen ihre Daten in Echtzeit und sicher, nicht einsehbar für dritte, auf unsere oder ihre eigenen Server im Intra- oder Internet zu übertragen.
Auf Wunsch benötigen sie zum Verwalten, Visualisieren und für Auswertungen ihrer Daten keine durch einen Anbieter vorgegebene Cloud-Anbindung welche eventuell bezahlt werden müsste! Es handelt sich schliesslich um ihre Daten, sie bleiben so vollständig in ihrer Hand!
Konfiguration Überblick
-
Https seite
Die Konfiguration des CM erfolgt ähnlich wie bei einem Router über dessen Https Webseite welche über das WiFi Netzwerk aufgerufen wird.
Neben Basiseinstellungen wie Wifi, Schnittstellen, SmartMeter und Firmware update (Ota) bietet die Seite noch Zusatzfunktionen wie Echtzeit Datenvisualisierung, Betriebszustandsinformationen und Log-Einträgen.
Sie haben bereits eine EG (Energie Gemeinschaft) gegründet oder planen damit?
Fantastisch! Sie sind dabei die Zukunft und die Energiewende nachhaltig zu verändern!
Auch wir möchten unsere Fähigkeiten einbringen
-
Wie funktioniert eine EG und unsere Weiterentwicklung
Mindestens ein Teilnehmer der EG wird eine erneuerbare Energiequelle wie hier zur Demonstration eine PV-Anlage besitzen und den Energieüberschuss (erzeugte Energie abzüglich Verbrauch) an die Teilnehmer der EG weitergeben, wir können hier die Energieverteilung einer EG betrachten:
1.) Energieerzeugung durch die PV-Anlage eines Teilnehmers
2.) Zwei Teilnehmer der EG beziehen Strom
3.) Nun können wir die Energiebilanz der EG berechnen
4.) Die Lastverteilung der EG ist hier zu Ende
5.) Laden wir einmal einen Speicher mit dem Überschuss
6.) Laden wir E-Autos welche auf EG Leistungsüberschuss warten..
7.) Gibt es noch weitere leistungsgeregelte Verbraucher in der EG?
8.) Idealfall - die gesamte Energiemenge wurde innerhalb der EG verteilt
Vorteile des EG-Lastmanagement
-
EG
Die Energiebilanz der EG wird optimiert, mit nur einem sinnvoll definierten EG-Regelkreis kann der Stromzukauf und/oder die Einspeisung des Überschusses um ein vielfaches verringert werden.
Probieren sie unser EG-BerechnungsTool wenn sie dazu mehr wissen möchten.Sie bekommen automatisch ein Monitoringsystem das ihnen Visualisierungen und Auswertungen ihrer und der EG-Leistungsdaten in Echtzeit bereitstellt (z.B. mit Grafana, jeder Teilnehmer kann dabei nur auf seine eigenen Daten und die EG-Summenbilanz zugreifen).
Sie können unser CM und die EG (Echtzeit-)Daten auch in weitere SmartHome Systeme einbinden!
StromnetzIhre EG entlastet durch die dynamische Regelung das öffentliche Stromnetz! Es wird weniger Strom aus Kraftwerken die evtl. mit fossilen Brennstoffen arbeiten benötigt.
AbrechnungenWir stellen der EG Abrechnungsdaten bereit welche ihnen die Energiemengen der dynamischen Regelungen zugänglich machen. Sie stellen als Teilnehmer der EG eine Energiequelle bereit? Sie und die Teilnehmer der EG legen selbst fest ob es einen Tarif gibt bzw. wie hoch dieser Tarif ist und wie die Abrechnung erfolgt.
Implementierung erweitertes EG-Lastmanagement
-
Generelles
Die Teilnehmer haben jederzeit die Freiheit ihre Energiequellen (z.B. PV, Energiespeicher, ..) oder Verbraucher (Wallbox, Wärmepumpe, ..) nur lokal zu nutzen, sie müssen nicht in die EG einspeisen oder ihre Verbraucher über die EG regeln lassen.
Möchten sie als Energielieferant der EG bevorzugt ihr eigenes E-Auto laden oder ihre Verbraucher regeln? Wir verwenden zur Lastregelung der EG nur den von ihnen nicht benutzten Leistungsüberschuss oder die von ihnen definierten Überschusswerte! Dadurch ergibt sich auch die Möglichkeit eines dynamisches Preismodelles (z.B.: ist der Marktpreis zur Einspeisung höher wie der EG-Tarif wird Einspeisung priorisiert, ansonsten der EG-Verbrauch).
Sie können ihre Verbraucher und Energiequellen nach wie vor mit den Herstellerspezifischen Prozessen regeln und deren Standardprogramme benutzen. Wir regeln nur die von ihnen spezifizierten Verbraucher und Leistungsquellen welche in den EG Regelkreis eingebunden werden, sie haben allerdings nach wie vor die Möglichkeit ihren EG-Regelkreis zu beinflussen, ihr Auto muss schliesslich geladen sein wenn sie es benötigen oder ihr Warmwasserspeicher eine Mindesttemperatur aufweisen.
EG-InfrastrukturWir benutzen bei den Teilnehmern unser CM (Smartmeter-Gateway) um die Energiegemeinschaft über das Internet mit unseren (oder auf Wunsch ihren eigenen Servern) zu koppeln. Dabei muss nicht jeder Teilnehmer über eine Anbindung verfügen, relevant sind primär die Energiequellen und grösseren Leistungsverbraucher. Es kommt dadurch zwar zu einer "Verwaschung" der Leistungsregelung, die EG-Bilanz kann dadurch dennoch um ein vielfaches optimiert werden.
Aktuelles EG-Lastmanagement
-
Aktuelle Projektumsetzungen
Das dynamische Lastmanagement wurde bereits bei mehreren Energiegemeinschaften in Pilot-Projekten implementiert und wird aktiv optimiert.
Planung einer EG Umsetzung mit PV Anlage >100kWp und Batteriespeicher bei erstem Teilnehmer, mehreren Ladesäulen bei zweitem Teilnehmer für Firmenfahrzeugflotte die primär mit Überschussenergie betrieben werden sollten. Voraussetzung: Für jeden Ladepunkt muss die Ladestrategie geändert werden können (Das Auto muss zum Zeitpunkt x auf y% geladen sein sowie sofort laden)
Wir arbeiten bei diversen Projekten eng mit lokalen Bildungseinrichtungen zusammen und sind unbeschreiblich dankbar für die Zusammenarbeit und das positive Feedback das wir bekommen!
WeiterentwicklungenUnser System wird täglich weiter entwickelt um immer mehr Geräte einbinden zu können, wir werden damnächst eine Liste direkt kompatibler Geräte (Geräte welche in unser System über die grafische Konfiguration ausgewählt und eingestellt werden können) veröffentlichen!
Die Hardware Zertifizierung wird aktuell durchgeführt um das CM-Modul nicht nur in Entwicklungsprojekten bereitstellen zu können.
KI-Implementierung ist in der Umsetzung! Wir werden diverse zusätzliche Daten in die Berechnung des dynamichen Lastmanagements einfliessen lassen um dieses nicht nur Anhand der Leistungsdaten und EG-spezifischer Kennwerte bereitstellen zu können sondern auch Anhand Daten wie z.B. Umwelteinflüsse, geografische Lage und weiterer statistischer Kennwerte.
CM (CommunicationModule) für Wasser- und Wärmemengenzähler
Das CM ist ein SmarMeter Gateway für 868Mhz WMBus und LoRa kompatible Wasser/Wärmemengenzähler und stellt eine Platform zur Verfügung welche die Messdaten in Echtzeit an weitere Systeme verteilen sowie die Daten auswerten und wieter verabeiten kann.
Wir geben ihnen hier einen Einblick in dessen Funktionalität.
Grundlegende Schnittstellen
-
Eingehende Daten
Das CM kommuniziert mit den Smarten Zählern über die Wireless MBus Schnittstelle, empfängt dessen Werte und bereitet sie zur weiteren Verarbeitung auf. Es können dabei mehrere frei konfigurierbare Zähler definiert werden, es muss nur die Meter-ID und der AES-Entschlüsselungskey von jedem Zähler definiert werden.
-
Ausgehende Daten
Unser CM wird mit ihrem WiFi-Netzwerk verbunden und sie können selbst Schnittstellen aktivieren welche die Echtzeitdaten an andere im WiFi Netzwerk und somit auch per Ethernet verbundene Geräte übermittelt oder zum Abrufen bereitstellt.
-
Serveranbindung
Das CM bietet Schnittstellen welche mit "state of the art" Verschlüssellungsalgorithmen (TLS >= 1.2) arbeiten und ihnen ermöglichen ihre Daten in Echtzeit und sicher, nicht einsehbar für dritte, auf unsere oder ihre eigenen Server im Intra- oder Internet zu übertragen.
Auf Wunsch benötigen sie zum Verwalten, Visualisieren und für Auswertungen ihrer Daten keine durch einen Anbieter vorgegebene Cloud-Anbindung welche eventuell bezahlt werden müsste! Es handelt sich schliesslich um ihre Daten, sie bleiben so vollständig in ihrer Hand!
Vorteile der digitalisierten Lösung
-
Datenvisualisierung
Durch unser Datenbank basierte Lösung können sie ihre Zählerdaten in Echtzeit visualisieren (z.B. mit Grafana) sowie Auswertungen und Diagramme daraus erstellen.
Sie bekommen die Möglichkeit ihre Heizung zu optimieren oder den Wasserverbrauch zu analysieren und dabei z.B. Vor-, Rücklauftemperaturen, Volumenstrom oder Wassermengen auszuwerten.
-
Echtzeitüberwachung
Es können automatische Benachrichtigungen bei einzelnen Zählern aktiviert werden! Möchten sie wissen ob ein Wasserstrang eine Leckage aufweist, der Volumenstrom oder die Temperatur ihrer Heizung einen Schwellwert übersteigt oder unterschreitet? Wir senden ihnen automatisiert z.B. per Email, Telegram oder SMS eine Benachrichtigung sobald ein Ereignis eintritt!
-
Reporting
Zähler einmal jährlich vor Ort auslesen war gestern! Wir generieren und senden ihnen automatische Reports, z.B. als excel-, pdf- oder csv Dokument, täglich, monatlich oder wie auch immer sie dies wünschen.
Durch unser Schnittstellen ist es auch möglich dass sie ihre eigenen Reports aus den Daten erstellen.
Automatisches Erzeugen von Diagrammen in z.B. in excel für ihre Reports.
Zusatzfunktionen anhand Kundenspezifikation
-
Auf Kundenwunsch können Zusatzfunktionen zur Verfügung gestellt werden, hier beschreiben wir ein paar davon die eventuell auch für sie interessant sein könnten:
-
Energie und Wasserverbrauch Hotelzimmer
Für Hotelkunden wird ein Report generiert der die benutzte Wassermenge und den Wärmemengenverbrauch während des Aufenthaltes ausweist.
-
Vermieter von Wohnungen
Es wird auf Wunsch der einzelnen Mieter ein monatlicher Report des Wasser- und Wärmemengenverbrauches per email an sie gesendet.
Die Gebäudeverwaltung wird automatisch über den Verbrauch des gesamten Objektes und den einzelnen Verbrauchern zur Rechnugsstellung per email (csv-Datei) benachrichtigt.
-
Hardware Erweiterung, autarkes System
Unser CM sollte in freier Umgebung ohne Stromanbindung eingesetzt werden. Wir erweitern unser CM um Batterie und PV-Modul. Zum Versenden der Daten wird ein GSM/4G Modul verwendet dass die Daten an unsere bzw. den Kunden-Server im Internet sendet. Diese Variante bietet die Selbe funktionalität wie unser Standardsystem.